D3TN

COLDSUN field test at Talsperre Bautzen

COLDSUN field test at Talsperre Bautzen

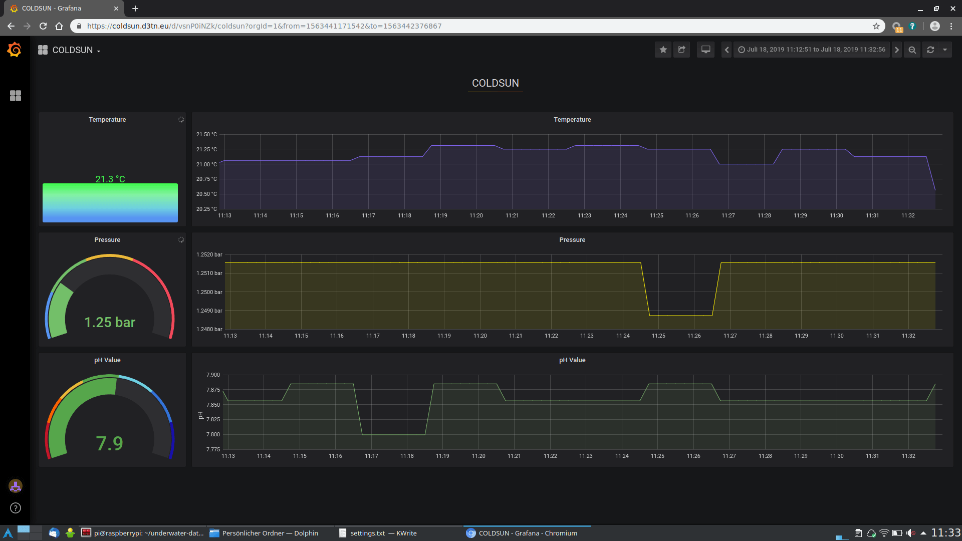
On 18 June 2019, the developed COLDSUN demonstrator has been tested at the “Talsperre Bautzen”. We deployed the buoy and two sensor nodes, one at 1 meter depth and the second at 2 meters. The goal was to transmit data collected from the deployed sensors (temperature, pH value, and water pressure) and to deliver it via the buoy and the satellite system to the Internet. For the complete process, our own bundle protocol implementation µPCN has been used to transport the data. For the underwater communication, an acoustic link has been used and the Inmarsat satellite was chosen for the satellite link.

The system worked perfectly well and all data has been received at a remote laptop. In the next steps, an extension of µPCN is intended and the testing of the neighbor discovery approach is planned.

COLDSUN field test at Talsperre Bautzen

Zurück zum Blog